[MT4-EA]【顺势网格对冲-EA(挂单)】三重核心逻辑,搭配挂单独特优势,重新定义智能盈利边界!
智能交易王者,融合多重顶尖策略的智能交易系统,让你在瞬息万变的市场中稳握盈利主动权。
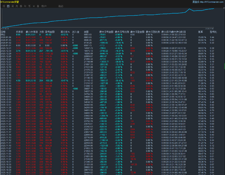
顺势网格对冲-EA(挂单版) 应势而生,专为黄金15M周期交易量身打造,以“顺势+网格+对冲”的三重核心逻辑,搭配挂单交易的独特优势,重新定义智能交易的盈利边界!
一、策略内核:三大顶尖逻辑的完美融合
1. 顺势交易:紧跟趋势不踏空
2. 网格交易:捕捉区间波动的盈利密码
3. 对冲机制:给交易上一道“安全锁”
二、挂单版专属优势:告别滑点,精准成交
三、黄金15M周期专属优化:精准适配短线交易
1. 指标参数定制
2. 仓位管理优化
3. 数据行情适配
在黄金交易的赛道上,选择一款优质的智能EA,就是选择了一种更高效、更稳健的盈利方式。顺势网格对冲-EA(挂单版) 以顶尖的策略设计、专属的周期优化、严谨的风险控制,成为你黄金15M周期交易的“点金手”与“风向标”。现在加入,让智能算法为你的交易赋能,在黄金市场中稳步掘金!
运行周期:15M
运行货币:XAUUSD
新的一年祝您:顺风顺水!万事如意!财源广进!大吉大利!
喜欢的可以自己下载测试!!!祝大家日进斗金,好运连连~


2楼

韬客社区www.talkfx.co









